„Smart“ Home
Heimserversetup / Smart Home Funktionen:
- HP T630 (AMD GX-420GI 2 Ghz, 16GB Ram, 128 GB SSD), Idle-Verbrauch ca. 3-4 Watt
- Ubuntu 24.04 LTS
- VPN via built-in-Wireguard in der Fritzbox.
- Docker
- Portainer (zur Verwaltung von Docker-Images)
- Immich (feinstes Foto-Management)
- Immich Public Proxy (zum sicheren, öffentlichen Teilen ausgewählter Bilder)
- Papra (poor men’s Dokumenten-Management-System 😇 )
- VWsFriend (Tracking von Fahrzeugen aus dem Hause VW) 🚙
- Teddycloud (selbst hostbare Cloud für Tonieboxen 🎶🎶🎶, um die Toniebox-Cloud zu umgehen)
- Billigstes, selbstgebasteltes SmartHome zur Sammlung von Daten, Überwachung sowie Visualisierung von
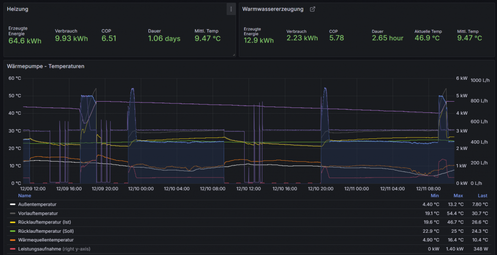
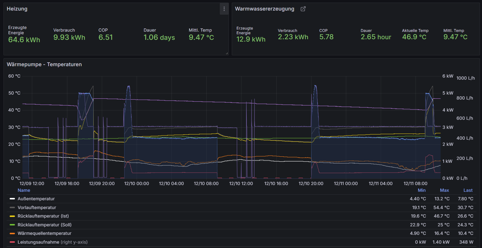
- Wärmepumpe 🔥🔥🔥
- TODOs
- smartere Steuerung der Warmwassererzeugung gegenüber des sinnlosen „Algorithmus“ der Wärmepumpensteuerung
- TODOs
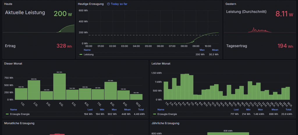
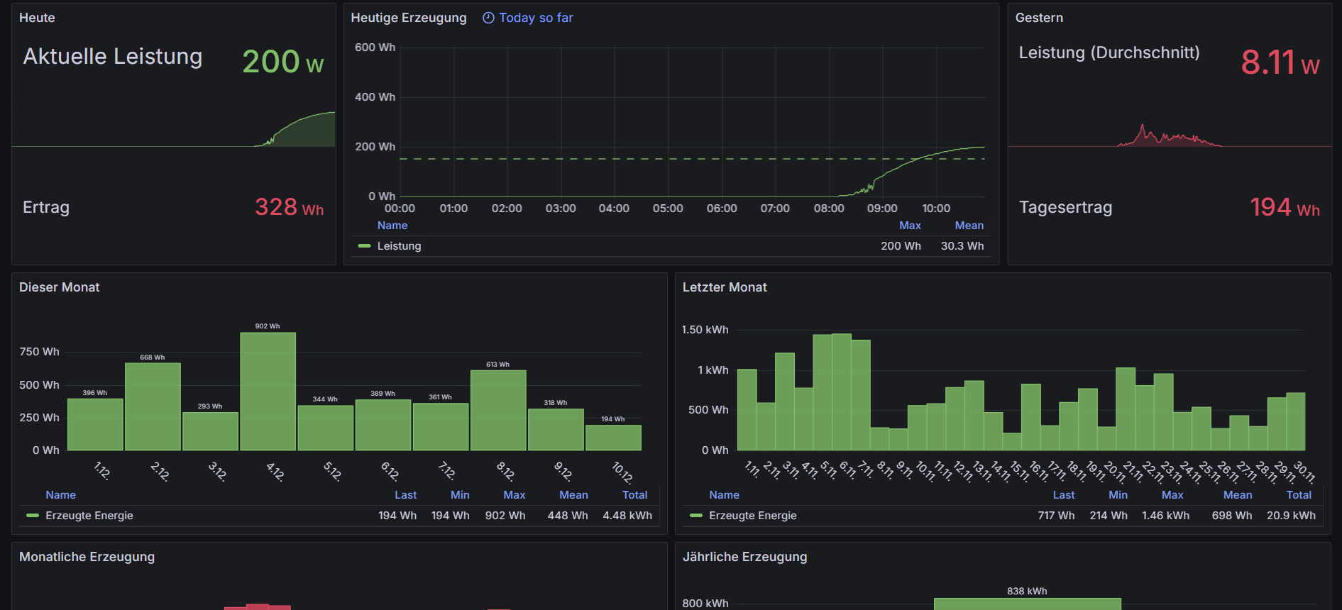
- Balkonkraftwerk ☀☀☀

- Zirkulationspumpe
- Ansteuerung per Shelly 1
- indirekt via IFTTT & eMail mit Herzchen-Tastendruck auf dem Kochfeld 😛
- Ansteuerung per Shelly 1
- Infrarotheizkörper im Bad
- Ansteuerung sowie Energieüberwachung per Shelly 1EM
- Wärmepumpe 🔥🔥🔥
Offene Projekte / Ideensammlung:
- Smarter Kugelhahn für Hauptwasserzuleitung
- Überwachung des Warmwasserspeichers im DG auf Leckagen mittels ESP32+Bodenfeuchtesensoren
- Automatisches Schließen des Haupthahns im Fehlerfall
- Überwachung des Warmwasserspeichers im DG auf Leckagen mittels ESP32+Bodenfeuchtesensoren
- „Smart“ machen unseres Drehstromzählers mit ESP32+Kamera zur Aufzeichnung des Stromverbrauchs